Rešenja

CAN PODACI + INS (GPS + IMU)

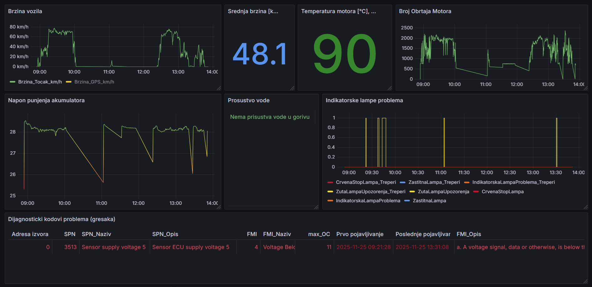
Podaci sa elektronskih upravljačkih jedinica: brzina, pređeni put, razne temperature i pritisci, potrošnja goriva, …

Proračunati podaci: srednja brzina, ukupna potrošnja goriva i puno drugih veličina na zahtev korisnika.

Podaci sa INS-a: pozcija na mapi, nadmorska visina, ubrzanja u tri ose, uglovi orijentacije vozila, …


CAN PODACI SA DIJAGNOSTIKOM + INS

Aktivni dijagnostički kodovi problema sa detaljima: izvor problema, priroda problema, broj pojavljivanja, vreme prvog i poslednje pojavljivanja i stanje indikatorskih lampi.

Upozorenja: obaveštenja putem mejla o pojavi dijagnostičkih kodova problema ili o prekoračenju vrednosti bilo kog drugog signala.


CAN PODACI + PODACI EKSTERNIH SENZORA

Podaci sa eksternih senzora: analogni senzori (pritisak, masa, temperatura, vlažnost,…) i digitalni senzori (broj obrtaja, prekidač, …).

Integracija specijalnih senzora na vozilu: protokomer goriva, brojač putnika u autobusu, senzor opterećenja osovina vozila, …